Как посмотреть температуру видеокарты и как ее снизить?
Несколько рекомендаций.
За температурой видеокарты и видеопамяти стоит следить, чтобы продлить сроки их службы. Это особенно важно, если вы часто играете, создаете видео или разгоняете ПК. В этой статье мы разберем встроенные и дополнительные программы для мониторинга и расскажем, как снизить температуру.
Встроенные способы
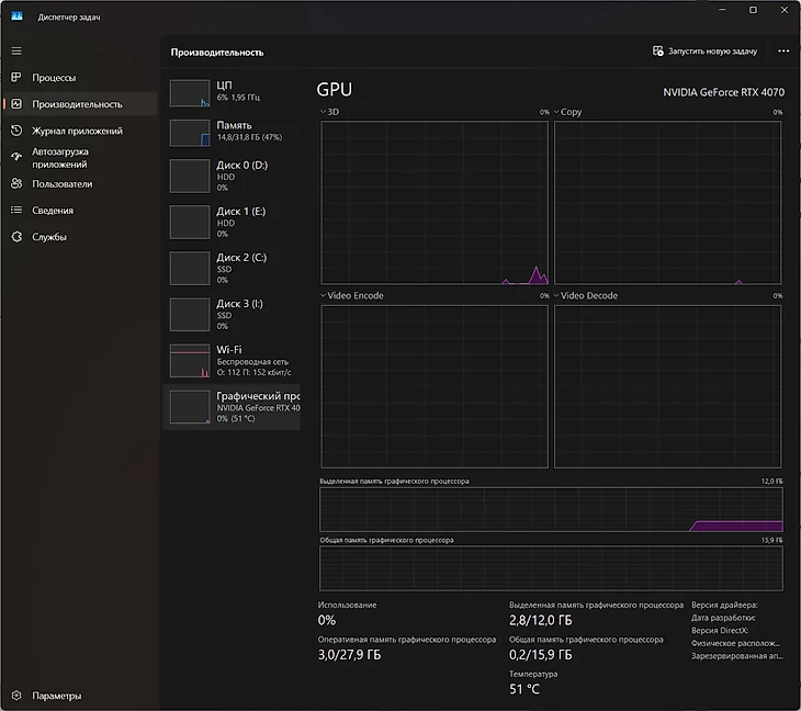
В Windows 10 и 11 можно проверить температуру через диспетчер задач. Нажмите Ctrl+Alt+Delete, Ctrl+Shift+Esc или нажмите правой кнопкой мыши на панель задач. В появившемся диспетчере перейдите на вкладку «Производительность» – на Windows 10 она расположена вверху, на Windows 11 в колонке слева. В конце списка, в разделе «Графический процессор», написана температура в градусах.

Этот метод подойдет, если вы хотите узнать температуру прямо сейчас. Однако есть и более продвинутые методы, ради которых не придется переключаться на диспетчер задач каждые несколько минут.
В приложениях Nvidia и Radeon можно включить оверлей, который будет показывать температуру прямо в игре. Просто перейдите в раздел настройки и включите «Оверлей Nvidia».

Задайте ему расположение в месте, где он не будет закрывать игровой HUD, и следите за температурой.

Аналогичным образом можно включить оверлей для AMD Radeon. Перейдите на вкладку «Производительность» в верхней части экрана, нажмите на «Показатели» и в списке справа «Отображать оверлей показателей».
Альтернативные способы
Для более продвинутой проверки можно использовать сторонние программы.
1. MSI Afterburner. У программы широкий спектр функций, и отслеживание температуры в ней тоже присутствует.
2. HWMonitor. Поможет отслеживать не только температуру, но и все остальные характеристики, например, скорость кулеров.
3. NZXT CAM. Программа работает, даже если у вас нет кулеров, клавиатуры и прочих комплектующих этого производителя.
4. FPS Monitor. Не просто счетчик кадров в секунду, но и подсчет всех характеристик, влияющих на игровой процесс.
Какая нормальная температура у видеокарты?
Нормальной считается температура 50-55 градусов в простое и 80-85 градусов в игре или в программах. Иногда температура может кратковременно подниматься до 90 и выше градусов.
Максимальная температура зависит еще и от видеокарты – в среднем, температура в 90 градусов считается максимальной для многих современных устройств. Подробнее можно посмотреть на сайте Techpowerup – выберите производителя и модель, кликните на Details и в окошке слева в разделе Thermal limits найдите строчку Max.

Важно отслеживать температуру видеопамяти, ведь она нагревается сильнее всего. Для этого можно воспользоваться программой FPS Monitor. После установки кликните на датчики, потом в «Настройках элемента» долистайте до GPU, нажмите на плюс и добавьте «GPU Memory Junction Temperature».

Как снизить температуру видеокарты?
Есть несколько способов снижения температуры. Первый и самый легкий в исполнении – увеличение скорости вентиляторов, например, с помощью MSI Afterburner или встроенных программ вашей видеокарты. Однако этот способ повысит шум.

Второй, не менее легкий способ – снижение графических настроек в игре. Если проблемы связаны исключительно с игрой, попробуйте для начала разобраться с ней – возможно, она плохо оптимизирована, либо вы поставили графику выше, чем ваша видеокарта способна вытянуть. Но этот способ не решит проблему с перегревом, возникающую в простое.
Третий способ – снижение температуры в комнате. Если компьютер стоит у окна летом или у батареи зимой, он будет сильнее греться. Стоит поставить его на более проветриваемое место или под кондиционер.
Четвертый – чистка от пыли внутри корпуса и фильтров корпуса ПК. На ноутбуке это проще всего сделать с помощью баллона со сжатым воздухом, либо его можно отнести в сервис-центр, чтобы этим занялись профессионалы.
Пятое средство – правильное размещение кабелей внутри корпуса, чтобы они не перекрывали потоки воздуха.
Шестой и последний пункт – регулярная замена термопасты, хотя бы раз в год. Если не уверены в своих знаниях и если у видеокарты еще есть гарантия, лучше этого не делать. Зато после истечения срока гарантийного обслуживания обязательно сходите в СЦ, чтобы вам помогли поменять ее.
* * *
Samsung представила линейку Galaxy S25. Смартфоны получили топовый чип и больше памяти
Моддер создал Steam Brick – упрощенный Steam Deck с одной кнопкой питания и USB-разъемом































